产品小课堂
分析这些数据,让你的经营业绩提升20%以上

数据是一个公司重要的资产之一。利用好数据,做好分析,可以快速帮助管理者分析当前经营的问题,并发掘新的机会点。更能通过简单的几个维度数据,快速掌握销售的关键环节,从而更有效的管理销售,给出指导。

学员旅程可以细致的记录学员与顾问的互动点。配合强大的筛选项,能够多维度细致的筛选,满足多维度多场景多需要的学员筛选。如筛选今日分配并接通电话的学员。今日分配并接通电话且已加加企微的学员。细微的筛选,可以帮助管理者更有效判断销售对线索的利用程度。

多维度的组合筛选

互客的销售分析,支持全量用户画像标签分析。如来源,年龄,性别,课程喜好程度,地区等社会学标签,需求画像等多维度分析,帮助找出最佳的学员画像,最佳的投放路径,最佳的转化方式。

多维度组合标签分析

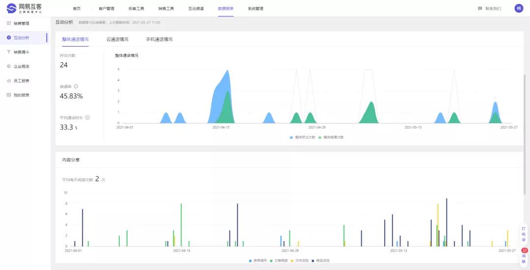
内容是让学员了解课程的重要的连接点,如何判断内容是否有效,学员最感兴趣的内容是什么,是机构内容生产者必须要了解的事情。互客的内容互动分析,通过记录每一篇内容的阅读情况,分享次数等。找到学员最感兴趣的课程,最感兴趣的内容,尽而提高学员的转化率。

内容浏览数据
